классификатор объектов градоустройства
-
andreichernov
- Активный участник
- Сообщения: 110
- Зарегистрирован: 16 дек 2007, 11:06
- Репутация: 11
- Откуда: Самара
- Контактная информация:
классификатор объектов градоустройства
Уважаемые коллеги!
Градостроители или приближенные к ним есть?
Вышел новый (ужасный) классификатор для отображения объектов градпланирования.
Не в курсе , кто нибудь создавал его в ГИС?
Интересуют шрифты, условные знаки чтобы повторно их не перебивать...
Судя по организации классификатора, он похож на панорамовский (Гис-Карта).
--------------------------------
Статья 9 пункт 13 Градкодекса РФ. (введена в марте 2011 года)
Требования к описанию и отображению в документах территориального планирования объектов федерального значения, объектов регионального значения, объектов местного значения устанавливаются федеральным органом исполнительной власти, осуществляющим функции по выработке государственной политики
и нормативно-правовому регулированию в сфере строительства, архитектуры, градостроительства.
приказ Минрегиона от 30 января 2012 г. № 19
«Об утверждении требований к описанию и отображению в документах территориального планирования
объектов федерального значения, объектов регионального значения, объектов местного значения».
утвердил эти требования.
Значит все новые документы террпланированяи должны сдаваться в
указанном виде и в системе указанных условных знаков.
Сам приказ и приложение тут
http://gisa.ru/83944.html
С уважением, Андрей Чернов.
Градостроители или приближенные к ним есть?
Вышел новый (ужасный) классификатор для отображения объектов градпланирования.
Не в курсе , кто нибудь создавал его в ГИС?
Интересуют шрифты, условные знаки чтобы повторно их не перебивать...
Судя по организации классификатора, он похож на панорамовский (Гис-Карта).
--------------------------------
Статья 9 пункт 13 Градкодекса РФ. (введена в марте 2011 года)
Требования к описанию и отображению в документах территориального планирования объектов федерального значения, объектов регионального значения, объектов местного значения устанавливаются федеральным органом исполнительной власти, осуществляющим функции по выработке государственной политики
и нормативно-правовому регулированию в сфере строительства, архитектуры, градостроительства.
приказ Минрегиона от 30 января 2012 г. № 19
«Об утверждении требований к описанию и отображению в документах территориального планирования
объектов федерального значения, объектов регионального значения, объектов местного значения».
утвердил эти требования.
Значит все новые документы террпланированяи должны сдаваться в
указанном виде и в системе указанных условных знаков.
Сам приказ и приложение тут
http://gisa.ru/83944.html
С уважением, Андрей Чернов.
-
Ariki
- Гуру
- Сообщения: 731
- Зарегистрирован: 12 янв 2011, 22:40
- Репутация: 304
- Ваше звание: ∀
Re: классификатор объектов градоустройства
Посмотрел, наконец, на этот классификатор. На самом деле, ожидал худшего. Насчет того, что он сугубо панорамовский, - не соглашусь. Классификатор вполне совместим с реляционными БД и может быть реализован, например, в ArcGIS, да и в QGIS, думаю, тоже. Но сам факт появления единого классификатора радует. О степени полноты с ходу судить не берусь.
Что касается внешнего вида условных знаков - тут ничего хорошего сказать не могу. Да, кажется, где-то я эти знаки уже видел
Похоже, что разрабатывались людьми, далекими от картографии, да и от ГИС тоже. Переусложнены, ресурсоемки, некоторые просто вызывают смех (железнодорожный переезд, например). Не сочетаются с условными знаками государственных топографических карт и планов. Нет единого стиля и логики в цветовом оформлении сходных объектов и разделении существующих и планируемых объектов.
Некоторые формулировки в документе вызывают недоумение:
Что касается внешнего вида условных знаков - тут ничего хорошего сказать не могу. Да, кажется, где-то я эти знаки уже видел
Некоторые формулировки в документе вызывают недоумение:
число – набор символов, отражающий в текстовом виде значения целого или дробного числа. В случае дробного числа разделителем между целой и дробной частью могут быть точки или запятая.
Видели мы такое, до сих пор потерянного времени жалко. И если распарсить набор чисел в текстовой форме с разделителями в виде запятых и точек вперемешку не так уж и сложно, то приводить в человеческий вид текстовые значения атрибутов, набранные пользователями MapInfo с различным уровнем познаний в орфографии, - это просто ад. Зачем тогда вообще нужны коды в справочниках?справочник – конечный перечень предопределенных текстовых значений атрибута. Значения атрибута при обмене данными представляются своей текстовой формой.
-
ericsson
- Гуру
- Сообщения: 3321
- Зарегистрирован: 27 июл 2009, 19:26
- Репутация: 748
- Ваше звание: Вредитель полей
Re: классификатор объектов градоустройства
Шедевр.число – набор символов, отражающий в текстовом виде значения целого или дробного числа. В случае дробного числа разделителем между целой и дробной частью могут быть точки или запятая.
Выделенное жирным - определение термина, данное с использованием этого же термина (лишено смысла).
Выделенное наклонным - хотя и вписывается в ГОСТы, относящиеся к ЕСКД и прочему, но в них это звучит в духе "запятая, в международной записи/в виде исключения - точка"
-
Ariki
- Гуру
- Сообщения: 731
- Зарегистрирован: 12 янв 2011, 22:40
- Репутация: 304
- Ваше звание: ∀
Re: классификатор объектов градоустройства
Там это не единственное подобное определение
В принципе понятно, что имеется в виду, но выглядит забавно.не допускается пересечение или наложение площадных объектов в одном или нескольких слоях, если слои обладают топологической связностью и не допускают наложений и (или) пересечений
-
ericsson
- Гуру
- Сообщения: 3321
- Зарегистрирован: 27 июл 2009, 19:26
- Репутация: 748
- Ваше звание: Вредитель полей
Re: классификатор объектов градоустройства
Мда.. Какая-то библейская история выходит. Сколько там должно пройти лет, чтобы умерли все, кто был воспитан/обучен при Роскартографии?
Описал ради эксперимента ситуацию подростку с зачатками айтишных знаний. Он выпучился и спросил: "А почему нельзя написать DTD или XSD? Нахрена это писать по-русски?"
Описал ради эксперимента ситуацию подростку с зачатками айтишных знаний. Он выпучился и спросил: "А почему нельзя написать DTD или XSD? Нахрена это писать по-русски?"
-
Petruxin
- Гуру
- Сообщения: 1695
- Зарегистрирован: 14 июн 2011, 16:47
- Репутация: 133
- Ваше звание: Завсегдатай
- Откуда: Череповец
Re: классификатор объектов градоустройства
Нет не Панорама...
Цитата из первоисточника
Цитата из первоисточника
А в "Панораме" есть еще и векторные7. Для отображения объектов на карте могут использоваться три вида локализации объектов (площадной объект, линейный объект, точечный объект).
-
Донецков
- Гуру
- Сообщения: 3058
- Зарегистрирован: 19 май 2010, 19:44
- Репутация: 189
Re: классификатор объектов градоустройства
Ушли от первоначальной мысли...
Кто-нибудь уже реализовал эти УЗ для использования в "программах" (в широком смысле слова), кроме Панорамы?
Кто-нибудь уже реализовал эти УЗ для использования в "программах" (в широком смысле слова), кроме Панорамы?
-
Ariki
- Гуру
- Сообщения: 731
- Зарегистрирован: 12 янв 2011, 22:40
- Репутация: 304
- Ваше звание: ∀
Re: классификатор объектов градоустройства
Мне уже не надо, градостроительными проектами в текущий момент не занимаюсь, хотя в будущем все может быть. Ближайшие ко мне градостроители работают в ObjectLand - надо поспрашивать, может, и сделали что-нибудь. Вообще-то на классификаторы им наплевать: они не готовят наборы данных, а рисуют картинки. Это к вопросу о зайчатках айтишных знаний. Но если придется загружать свои СТП и генпланы в ФГИС ТП - жизнь, думаю, заставит. По состоянию на прошлый месяц (как и год назад) ФГИС ТП представляла собой пустую web-морду оценочной версии mapXtreme, которую, видимо, переустанавливают каждый месяц. Сейчас туда даже заглянуть не могу: неохота ставить всякие moonlight'ы на домашний комп.
2 ericsson: откуда такая ненависть к Роскартографии? Вплоть до окончания перестройки в отрасли был порядок, стандарты и инструкции соответствовали уровню технического развития, а всякие левые ведомства (и дружественные им коммерческие и саморегулируемые организации) не пытались разрабатывать собственные дилетантские условные знаки. Я учился по учебникам, изданным еще в те годы, и общался с представителями той школы - и мне больно смотреть на то, что творится сейчас. Ныне многих из тех людей уже в живых нет, а последние остатки Роскартографии подмяла под себя коррупционная машина Росреестра - ведомства, лишенного и традиций, и научной школы.
2 ericsson: откуда такая ненависть к Роскартографии? Вплоть до окончания перестройки в отрасли был порядок, стандарты и инструкции соответствовали уровню технического развития, а всякие левые ведомства (и дружественные им коммерческие и саморегулируемые организации) не пытались разрабатывать собственные дилетантские условные знаки. Я учился по учебникам, изданным еще в те годы, и общался с представителями той школы - и мне больно смотреть на то, что творится сейчас. Ныне многих из тех людей уже в живых нет, а последние остатки Роскартографии подмяла под себя коррупционная машина Росреестра - ведомства, лишенного и традиций, и научной школы.
-
Донецков
- Гуру
- Сообщения: 3058
- Зарегистрирован: 19 май 2010, 19:44
- Репутация: 189
Re: классификатор объектов градоустройства
Беда...
Земельный кадастр (пардон, кадастр объектов недвижимости)
Лесной кадастр
Градостроительный кадастр
Кадастр полезных ископаемых (или как его там...)
и кто в лес, кто по дрова...
гос.органы разрабатывая и принимая что-то в работу. должны в том числе предусматривать обмен информацией между системами... , а то постфактум начинает делать "заплатки", так к слову rostender.info/tender/10931232
а то что приведено в классификаторе...
ощущение, что разрабатывался на основе и для использования так любимого архитектурными службаними Corel Draw... тут даже не проблема будет с кодированием, как таковым, а проблема разместить все эти знаки, чтобы они читались... на 80% ручной труд. т.е. все преимущество кодирования пропадает...
Земельный кадастр (пардон, кадастр объектов недвижимости)
Лесной кадастр
Градостроительный кадастр
Кадастр полезных ископаемых (или как его там...)
и кто в лес, кто по дрова...
гос.органы разрабатывая и принимая что-то в работу. должны в том числе предусматривать обмен информацией между системами... , а то постфактум начинает делать "заплатки", так к слову rostender.info/tender/10931232
а то что приведено в классификаторе...
ощущение, что разрабатывался на основе и для использования так любимого архитектурными службаними Corel Draw... тут даже не проблема будет с кодированием, как таковым, а проблема разместить все эти знаки, чтобы они читались... на 80% ручной труд. т.е. все преимущество кодирования пропадает...
-
Александр Фадеев
- Завсегдатай
- Сообщения: 439
- Зарегистрирован: 14 май 2011, 11:20
- Репутация: 99
- Откуда: Йошкар-Ола
- Контактная информация:
Re: классификатор объектов градоустройства
Примерная схема гос-ых кадастров и реестров ---> http://terraingis.ru/article/read/vidy_ ... mazii.html
Иногда тружусь ----> http://terraingis.ru/
-
ericsson
- Гуру
- Сообщения: 3321
- Зарегистрирован: 27 июл 2009, 19:26
- Репутация: 748
- Ваше звание: Вредитель полей
Re: классификатор объектов градоустройства
Это злостный оффтоп, но тем не менее - про относительно далекое прошлое вы все верно сказали. Но после него было недавнее прошлое, а сейчас есть - настоящее. В котором не всем формальным вещам, которые имеют корни в Роскартографии и связанных с ней организациях, есть место. Ну а коррупцию в сменивших Роскартографию конторах не инопланетяне развели.Ariki писал(а):откуда такая ненависть к Роскартографии?
- ginpetr
- Завсегдатай
- Сообщения: 385
- Зарегистрирован: 21 июн 2011, 12:07
- Репутация: 140
- Откуда: Орск
- Контактная информация:
Re: классификатор объектов градоустройства
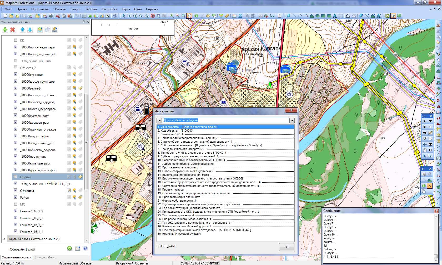
Сделал такой классификатор для Mapinfo, очень не хотелось работать в Панораме. Сейчас вся контора с ним работает, уже порядка 8 генпланов с ним сделали. Получилось не очень изящно (средствами Mapbasic), зато логично и работоспособно!
- Вложения
-
- скрин.jpg (348.07 КБ) 16774 просмотра
-
doujin
- Активный участник
- Сообщения: 163
- Зарегистрирован: 28 июн 2012, 01:02
- Репутация: 84
- Откуда: Vladivostok
Re: классификатор объектов градоустройства
ginpetr, а можно посмотреть на какой-нибудь из ваших генпланов оформленных по требованиям данного приказа?
И еще вопрос, как вы поступаете в ситуациях, когда необходимо расширить предоставленную классификацию? Или таких ситуаций не возникало?
И еще вопрос, как вы поступаете в ситуациях, когда необходимо расширить предоставленную классификацию? Или таких ситуаций не возникало?
- ginpetr
- Завсегдатай
- Сообщения: 385
- Зарегистрирован: 21 июн 2011, 12:07
- Репутация: 140
- Откуда: Орск
- Контактная информация:
Re: классификатор объектов градоустройства
Генплан, конечно, не могу показать, только одну картинку. Позже посмотрю, может в ФГИС уже что-то выложили. Классификатор получился не столь автоматизирован, как в Панораме, необходимо понимание тематических карт отдельных значений и использования выражений. Вообще это скорее не программный продукт, а технология (Mapinfo практически без дополнительных примочек позволяет создавать карты в соответствии с Требованиями) + мои инструменты автоматизирующие процесс.
Объекты сами не добавляем, но техническая возможность имеется.
Объекты сами не добавляем, но техническая возможность имеется.
- Вложения
-
- скрин2.jpg (419.83 КБ) 16670 просмотров
- Пётр Дубоделов
- Завсегдатай
- Сообщения: 271
- Зарегистрирован: 21 апр 2009, 13:58
- Репутация: 12
- Откуда: Бурашево
- Контактная информация:
Re: классификатор объектов градоустройства
ginpetr
не поделитесь технологией?
интересуют прежде всего шрифты/пены/стили заливок, т.е. внешняя часть.
но хотелось бы познакомиться и с вашими приемами работы, если не жалко, конечно.
не поделитесь технологией?
интересуют прежде всего шрифты/пены/стили заливок, т.е. внешняя часть.
но хотелось бы познакомиться и с вашими приемами работы, если не жалко, конечно.
"Если карта не соответствует местности, доверяй местности."
Кто сейчас на конференции
Сейчас этот форум просматривают: нет зарегистрированных пользователей и 11 гостей